Log Collection (Loki + Vector)
This document explains how to enable centralized log collection for the MoAI Inference Framework using Loki (log aggregation) and Vector (log collection agent).
Overview​
Architecture details​
Loki​
| Property | Value |
|---|---|
| Helm chart | grafana/loki v6.30.0 |
| App version | 3.5.1 |
| Storage backend | S3 (MinIO), TSDB index |
| Retention | 90 days (2160 h) |
| Ingestion limit | 30 MB/s, 60 MB burst |
| Max entries/query | 50 000 |
| Deployment | Distributed (gateway / read / write / backend) |
Vector​
| Property | Value |
|---|---|
| Helm chart | vector/vector v0.39.0 |
| Deployment | DaemonSet (Agent mode, one pod per node) |
| Log source | Pods labelled mif.moreh.io/log.collect=true (kubernetes_logs) |
| Log format | JSON parsing applied only to pods labelled mif.moreh.io/log.format=json |
| Tolerations | unschedulable, compute, amd.com/gpu |
MinIO​
| Property | Value |
|---|---|
| Helm chart | minio/minio v5.4.0 |
| Mode | Standalone |
| Bucket | loki (created via post-install Job on startup) |
| Loki credentials | Dedicated loki user with S3 policy scoped to loki bucket |
| Resources | 2 Gi memory (requests) |
| Persistence | emptyDir (ephemeral by default) |
| Deployment | Single pod |
Component naming​
Service names are derived from the Helm release name. With the default release name mif:
| Service | Name (same-namespace access) |
|---|---|
| MinIO | mif-minio |
| Loki gateway | mif-loki-gateway |
| Loki read | mif-loki-read |
| Loki write | mif-loki-write |
Vector connects to Loki using the release-prefixed service name since all components are co-located in the same namespace.
Prerequisites​
- The
moai-inference-frameworkHelm chart installed (or being installed).
MinIO, Loki, and Vector are all enabled by default in the moai-inference-framework chart. No additional configuration is required to get started.
Installation​
Log collection is installed as part of the moai-inference-framework Helm chart. See Prerequisites for the required values and install command.
Verifying the installation​
Check that all Loki components are running.
kubectl get pods -n mif -l app.kubernetes.io/name=loki
NAME READY STATUS RESTARTS AGE
loki-backend-0 1/1 Running 0 2m
loki-gateway-xxxxxxxxx-xxxxx 1/1 Running 0 2m
loki-read-xxxxxxxxx-xxxxx 1/1 Running 0 2m
loki-write-0 1/1 Running 0 2m
Check that Vector is running on all nodes.
kubectl get pods -n mif -l app.kubernetes.io/name=vector
NAME READY STATUS RESTARTS AGE
vector-xxxxx 1/1 Running 0 2m
vector-yyyyy 1/1 Running 0 2m
Check Vector logs to confirm it is shipping to Loki without errors.
kubectl logs -n mif -l app.kubernetes.io/name=vector --tail=50
Enabling log collection for a pod​
Vector collects logs only from pods that explicitly opt in. Two pod labels control this behavior.
Opt-in label​
Add the mif.moreh.io/log.collect=true label to a pod to include its logs in Vector's collection. Pods without this label are ignored entirely.
metadata:
labels:
mif.moreh.io/log.collect: "true"
Log format label​
Add the mif.moreh.io/log.format=json label to enable structured JSON log parsing for a pod. When set, Vector parses each log line as JSON and promotes the following fields:
| JSON field | Mapped to |
|---|---|
msg | message |
time | timestamp |
level | level (Loki label) |
| others | merged into the event |
Without this label, the log line is forwarded as-is without any JSON parsing.
metadata:
labels:
mif.moreh.io/log.collect: "true"
mif.moreh.io/log.format: "json"
The level Loki label is only populated for pods with mif.moreh.io/log.format=json. For plain-text pods, level remains empty.
Searching logs in Grafana​
Accessing Grafana​
If you have not yet accessed Grafana, follow the Accessing Grafana guide to retrieve admin credentials, set up port forwarding, and log in.
Opening the Explore view​
After logging in to Grafana, click on the Explore icon (compass) in the left sidebar. You will see the Explore view with a query editor:

Selecting the Loki datasource​
If the datasource is not already set to Loki, click the datasource dropdown at the top of the page and select Loki:

Switching to Code mode​
The query editor defaults to Builder mode, which provides a visual query builder. To write LogQL queries directly, click the Code button to switch to Code mode:

Running a log query​
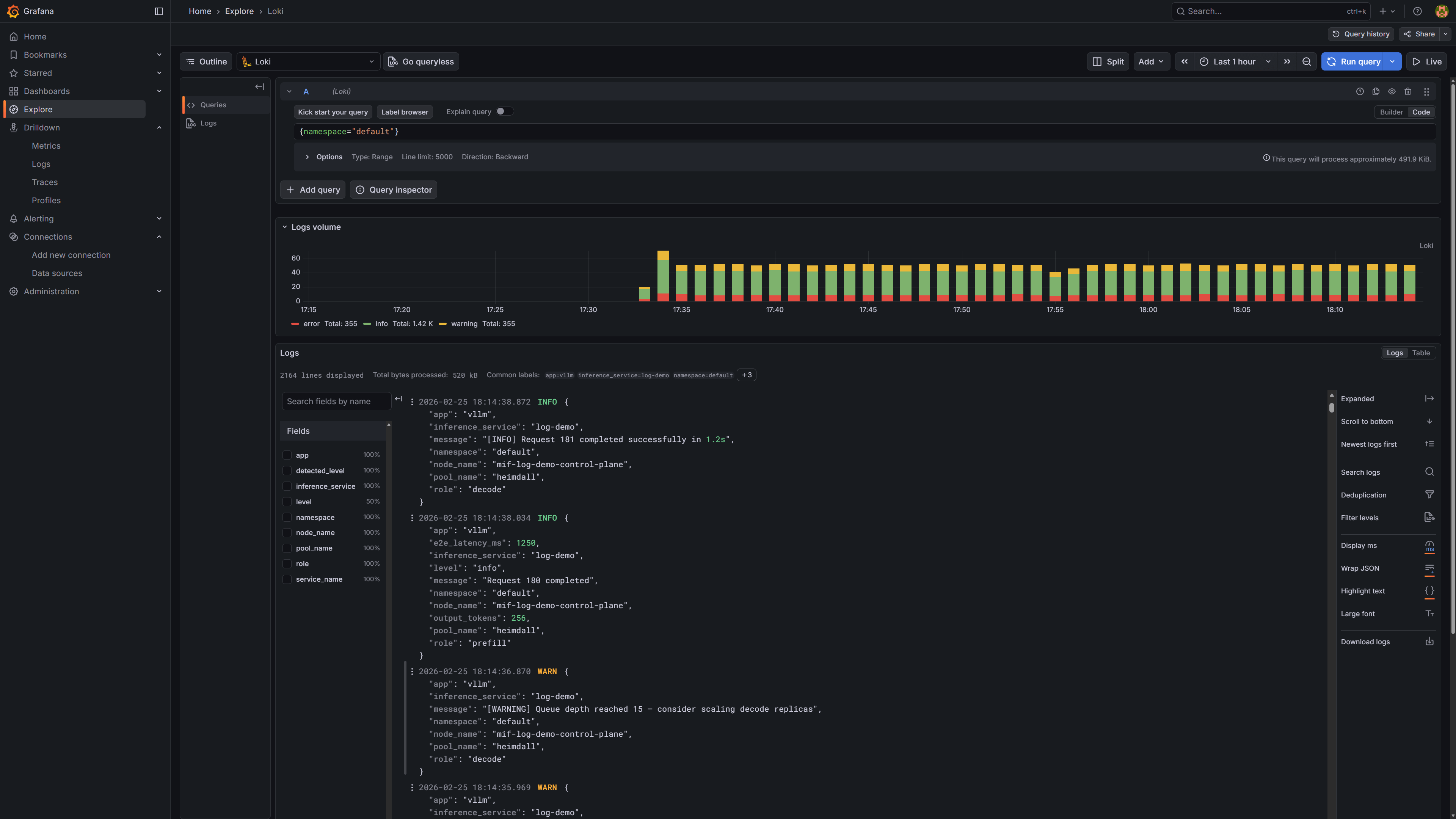
Enter a LogQL query in the query editor and click Run query (or press Shift+Enter). For example, {namespace="default"} returns all logs from the default namespace. The screenshot below shows the results, which include both plain-text and JSON-formatted logs collected from different pods:

Labels available for log search​
Vector enriches every log entry with the following labels, which can be used as LogQL selectors:
| Label | Source | Example value |
|---|---|---|
namespace | kubernetes.pod_namespace | default |
inference_service | pod label app.kubernetes.io/instance | llama-3-2-1b |
pool_name | pod label mif.moreh.io/pool | heimdall |
role | pod label mif.moreh.io/role | prefill, decode |
app | pod label app.kubernetes.io/name | vllm |
node_name | VECTOR_SELF_NODE_NAME env var (injected by Vector) | gpu-node-01 |
level | parsed from JSON log field level (pods with mif.moreh.io/log.format=json only) | info, warn, error |
Query examples​
Filter by a single label:
{namespace="default"}
{inference_service="llama-3-2-1b"}
{pool_name="heimdall"}
{role="decode"}
Combine multiple labels and search for a keyword in the log line:
{namespace="default", inference_service="llama-3-2-1b", role="prefill"} |= "error"
Filter by log level (available only for JSON-formatted pods):
{namespace="default", level="error"}
The level label is only available for pods with the mif.moreh.io/log.format=json label. To filter plain-text logs by level, use a pipeline filter instead:
{namespace="default"} |= "ERROR"
Using an external MinIO​
If MinIO is already deployed outside this chart, set minio.enabled: false and configure lokiBucket with the host and credentials of a MinIO user that has read/write access to the loki bucket.
Same namespace — if the existing MinIO service name matches <release>-minio, only credentials are required:
minio:
enabled: false
lokiBucket:
accessKey: <accessKey>
secretKey: <secretKey>
Different namespace — set lokiBucket.host to the FQDN so that Loki can resolve it cross-namespace:
minio:
enabled: false
lokiBucket:
host: <minio.minio.svc.cluster.local>
accessKey: <accessKey>
secretKey: <secretKey>
Disabling log collection​
minio:
enabled: false
loki:
enabled: false
vector:
enabled: false